사회 전국

제주대병원, SFTS 조기경보 가동… 12년 환자·기상 데이터 묶어

정용복 기자

파이낸셜뉴스

입력 2026.04.06 10:27

수정 2026.04.06 10:27

감염병 위험 1~2주 전 예측
4단계 자동경보 체계 구축
감염학회 학술대회서 우수연구 수상도
제주 발생률 전국 평균의 4.4배
“치료 전 경보가 공중보건 최전선”
2026년 대한항균요법학회·대한감염학회 춘계학술대회 우수연구상을 받은 제주대학교병원 연구팀. 왼쪽부터 김미선 교수, 이진 교수, 유정래 교수. /사진=제주대학교병원 제공
2026년 대한항균요법학회·대한감염학회 춘계학술대회 우수연구상을 받은 제주대학교병원 연구팀. 왼쪽부터 김미선 교수, 이진 교수, 유정래 교수. /사진=제주대학교병원 제공


【파이낸셜뉴스 제주=정용복 기자】 제주대학교병원이 SFTS(중증열성혈소판감소증후군) 위험을 미리 알려주는 제주형 조기경보 시스템을 구축하고 이달부터 본격 가동한다. 환자가 발생한 뒤 치료에 들어가는 데 그치지 않고 위험이 커지는 시점을 먼저 포착해 의료진과 지역사회가 앞서 대응하겠다는 취지다.

SFTS는 참진드기가 옮기는 감염병이다. 고열과 구토, 설사, 혈소판 감소 등을 일으킬 수 있고 중증으로 번지면 생명까지 위협할 수 있다. 제주에서는 이 감염병이 더 무겁다.

제주대병원에 따르면 제주 지역 SFTS 발생률은 전국 평균의 4.4배 수준이다. 아열대성 기후 특성과 기후 온난화 흐름을 감안하면 위험이 더 커질 수 있다는 우려도 나온다.

이번 연구는 제주대병원 감염내과와 의생명연구원 연구팀이 수행했다. 연구팀은 최근 열린 2026년 대한항균요법학회·대한감염학회 춘계학술대회에서 우수연구상을 받았다. 수상자는 김미선 교수, 공동연구자는 이진 교수, 책임교수는 유정래 교수다.

수상 연구 제목은 ‘기후 기반 참진드기 밀도 예측 및 SFTS 위험 예측을 통한 자동화 4단계 조기경보 시스템 개발’이다. 영어 제목은 ‘Climate-Driven Tick Density and SFTS Risk Prediction for an Early Warning System: A Population-Based Study in Subtropical Jeju Island, Korea’.

연구팀은 2013년부터 2025년까지 12년간 축적한 제주 지역 SFTS 환자 119명 데이터와 기상청 자료를 함께 분석했다. 기온, 강수량, 습도, 일조시간 같은 날씨 변수로 참진드기 밀도와 SFTS 발생 위험을 함께 예측하는 2단계 통합 모델을 만들었다.

다시 말해 날씨가 어떻게 바뀌면 참진드기가 늘어나는지 그 뒤 사람 감염 위험이 얼마나 커지는지를 한꺼번에 읽어내는 방식이다. ‘환자가 생긴 뒤 대응’이 아니라 ‘위험이 높아질 때 먼저 경보’를 울리는 구조로 바꿨다는 점이 핵심이다.

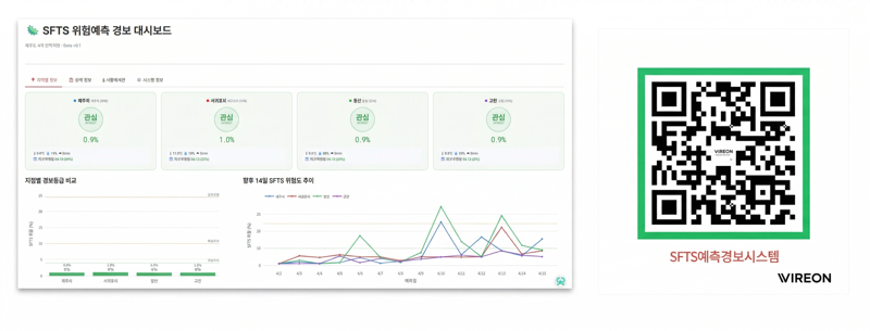
이진 교수는 음이항 일반화선형모델, 커널밀도추정, 일반화가법모델을 결합해 발병 1~2주 전 기상 조건을 바탕으로 복합 기상위험지수를 산출했고 이를 4단계 자동경보 체계에 적용했다. 4단계는 관심, 주의, 경고, 위험으로 나뉜다. 오늘 제주가 어느 수준의 SFTS 위험 구간에 있는지를 한눈에 확인할 수 있다.

제주대학교병원 SFTS 위험예측 경보 대시보드 화면. 제주대병원 연구팀은 12년간 축적한 환자 데이터와 기상자료를 바탕으로 관심·주의·경고·위험의 4단계 자동 조기경보 체계를 구축했다. /사진=제주대학교병원 제공
제주대학교병원 SFTS 위험예측 경보 대시보드 화면. 제주대병원 연구팀은 12년간 축적한 환자 데이터와 기상자료를 바탕으로 관심·주의·경고·위험의 4단계 자동 조기경보 체계를 구축했다. /사진=제주대학교병원 제공


이 시스템은 연구 성과에 그치지 않는다. 제주대병원은 4월부터 감염내과를 통해 조기경보 시스템을 실제 운영한다. 병원 내 디지털 게시판에 경보 현황을 게시하고 QR코드로도 최신 위험 수준을 확인할 수 있도록 할 계획이다. 여기에 제주시, 서귀포시, 동부, 고산 권역별 위험 수준과 향후 14일 추이까지 담겼다.

이 연구가 주목되는 이유는 제주 현실과 맞닿아 있기 때문이다. SFTS는 전국적으로도 주의가 필요한 감염병이지만 제주에서는 기후와 지역 특성 때문에 더 직접적인 공중보건 과제가 됐다.

정책적 의미도 있다.
기후위기와 감염병 위험을 연결하고 이를 실제 지역 의료기관의 경보 체계로 돌려 세웠기 때문이다. 기후위기가 길어질수록 이런 조기경보 모델의 필요성은 더 커질 가능성이 높다.


유정래 제주대병원 감염내과 교수는 “이번 연구는 12년 동안 제주 지역 환자 데이터를 꾸준히 축적해 온 연구팀 전체의 성과”라며 “기후 위기 시대에 감염병 조기경보 시스템은 공중보건의 최전선 역할을 담당하게 될 것”이라고 말했다.

jyb@fnnews.com 정용복 기자